Grafana + Azure Container Apps: observabilidade e monitoramento de aplicações containerizadas
Por Renato Groffe
O Azure Container Apps é uma excelente alternativa para a hospedagem de aplicações containerizadas, destacando-se por oferecer escalabilidade horizontal customizável e um fácil gerenciamento. Tudo isso tirando proveito de capacidades como elasticidade e resiliência típicas de um ambiente baseado em Kubernetes, mas sem as complexidades decorrentes da operação direta de um cluster e a um baixo custo.
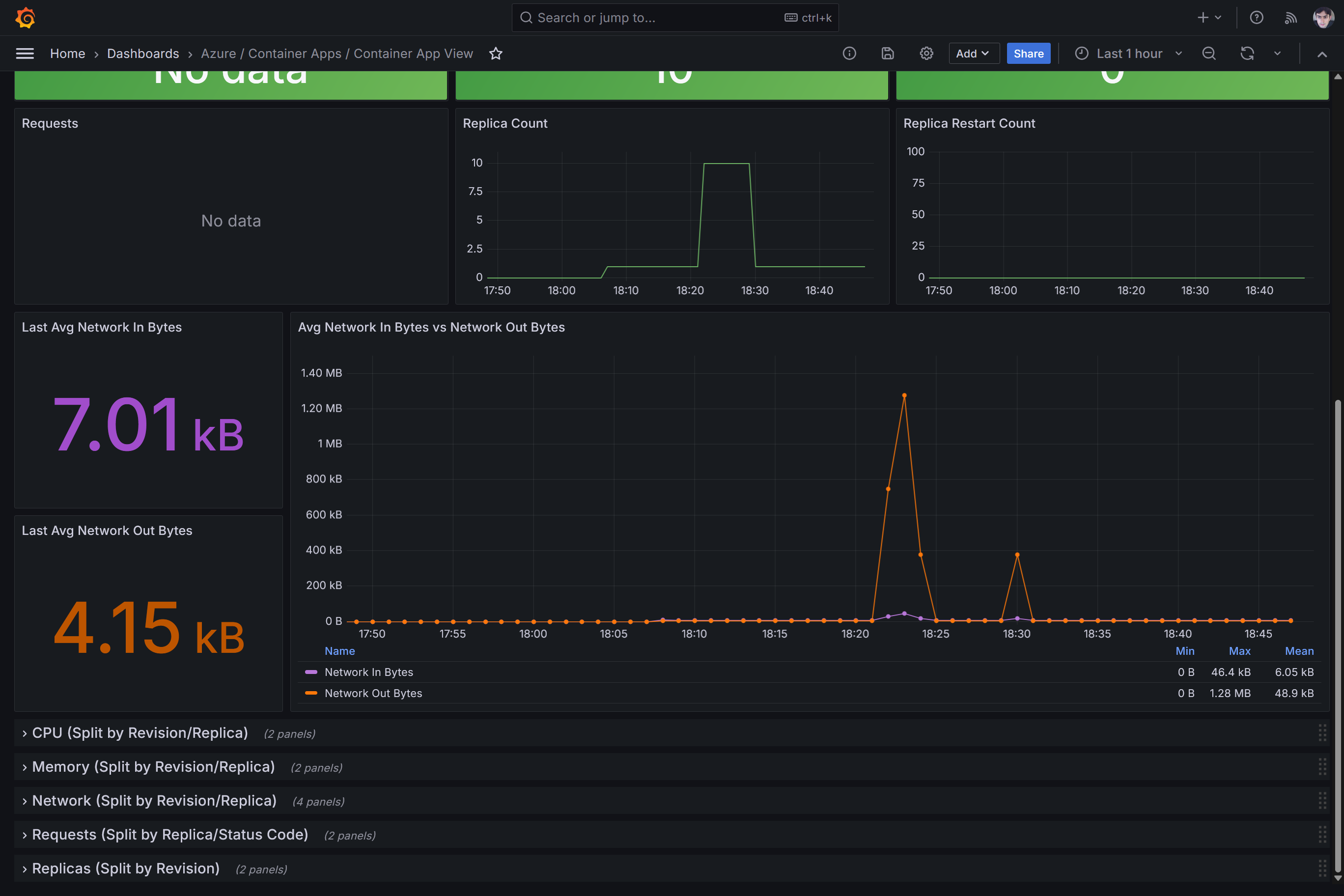
A integração de um Container App com o Log Analytics permite que tiremos proveito do suporte do Grafana ao Azure Monitor, através de um dashboard de monitoramento disponibilizado pelo próprio time do Azure. Teremos assim um conjunto de gráficos exibindo ao longo do tempo diferentes aspectos de uma aplicação hospedada via Azure Container Apps, conforme demonstrado nos prints mais adiante.
E como um assunto frequente neste blog é Inteligência Artificial, deixo aqui como recomendação o treinamento Azure AI Training Session - promovido pela própria AzureBrasil.cloud - e que acontecerá a partir do dia 18/02/2025 (uma terça) no formato online. Uma excelente oportunidade para você conhecer mais sobre IA, assim como o suporte do Microsoft Azure a essas soluções e OpenAI em geral. Para saber mais acesse o link seguinte a seguir:
Azure AI Training Session Online #1 - Sympla
Quanto ao uso do Grafana no monitoramento de recursos do Microsoft Azure, lembro que já publiquei recentemente aqui no blog outros artigos dentro desta temática:
Por que utilizar o Grafana no monitoramento de recursos do Azure?
Grafana + Observabilidade de APIs no Azure: conhecendo o dashboard para o API Management
Grafana + Azure Kubernetes Service: observabilidade e monitoramento de ambientes containerizados
O dashboard para monitoramento de recursos do Azure Container Apps pode ser encontrado em:

Neste dashboard contaremos com informações como o consumo de CPU e memória (métricas importantes em estimativas de custo):

Teremos também detalhes envolvendo o número de requisições HTTP recebidas:

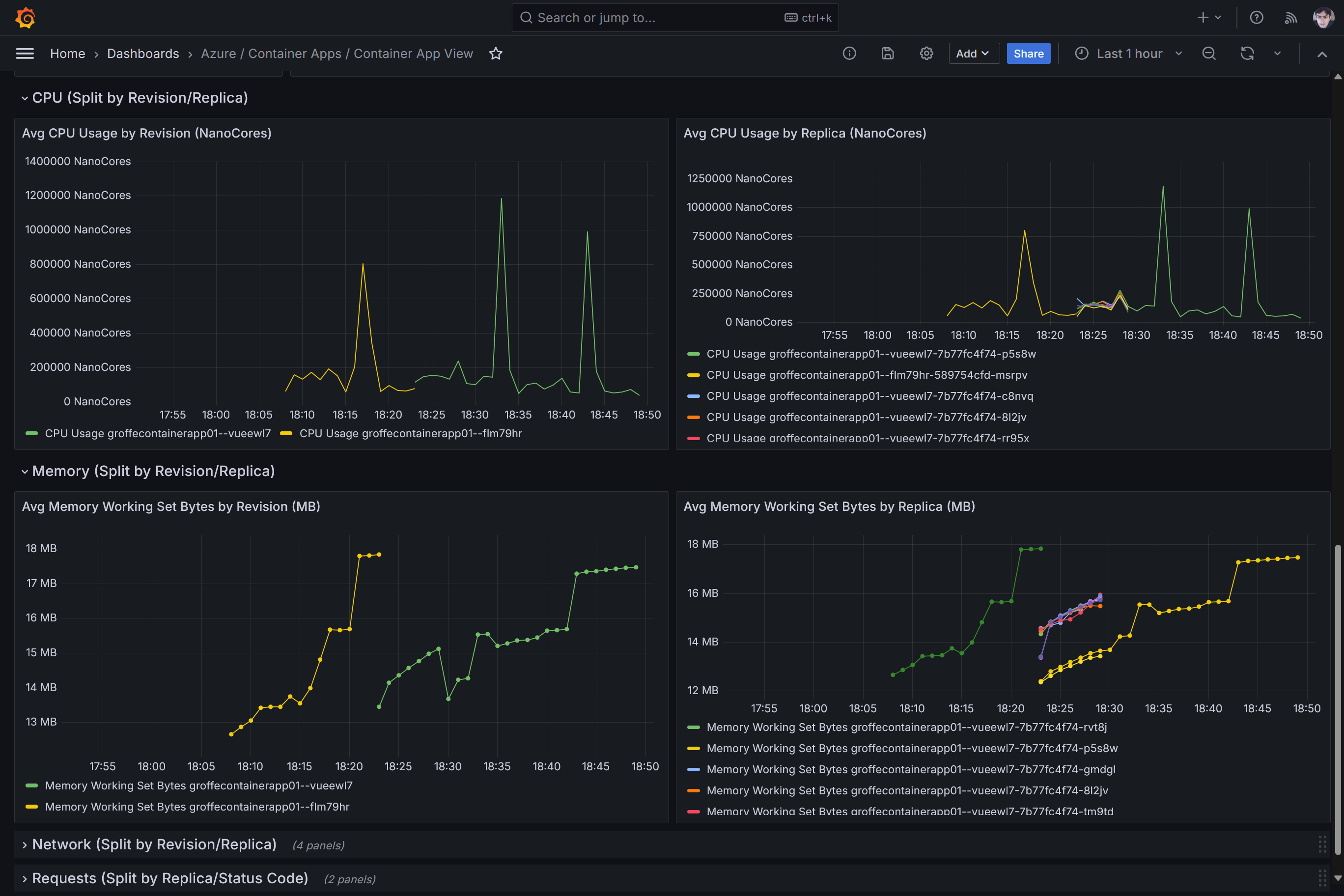
O consumo de CPU e memória por réplicas (instâncias/Pods):

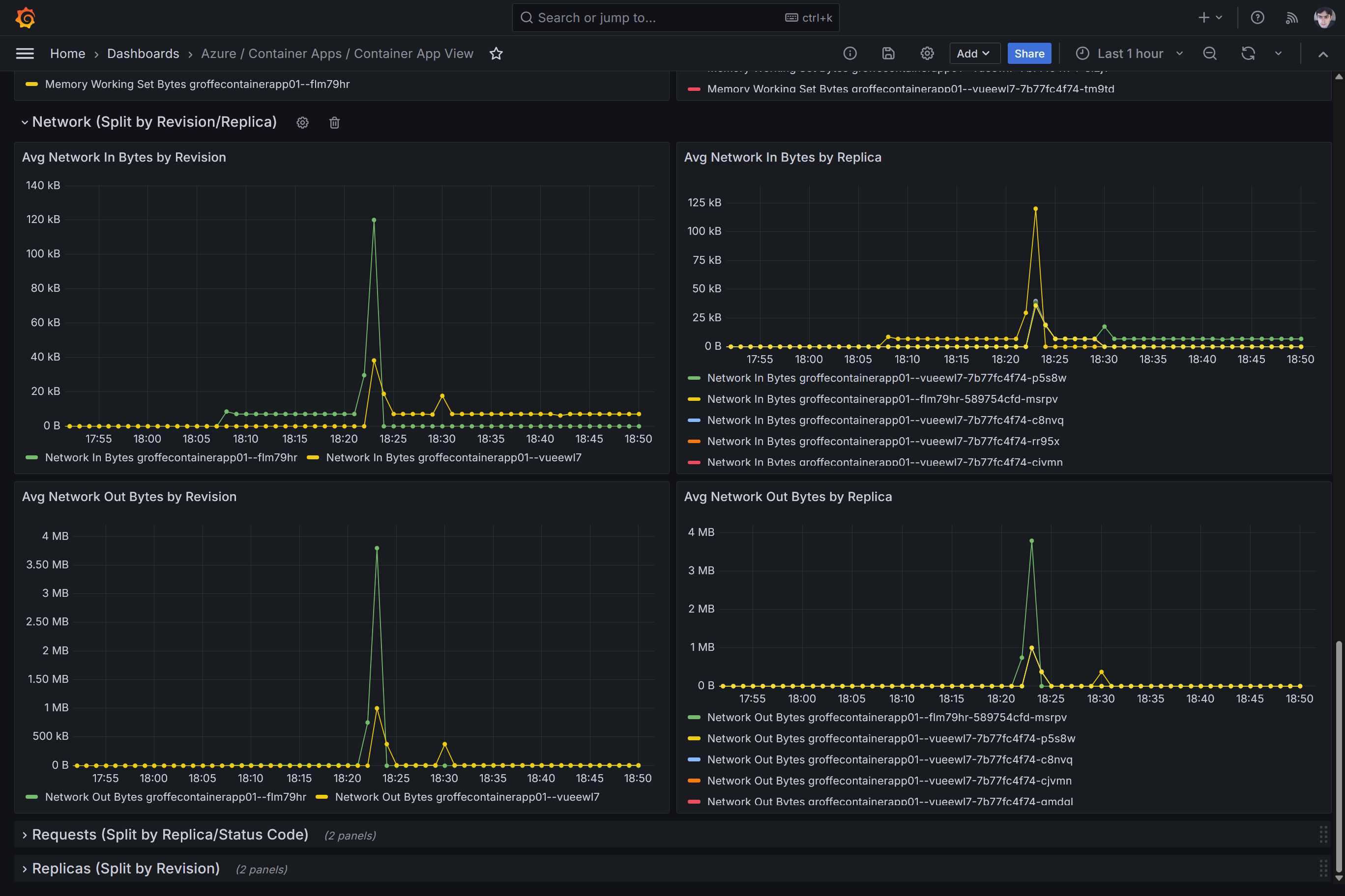
Assim como o tráfego de rede por réplicas:

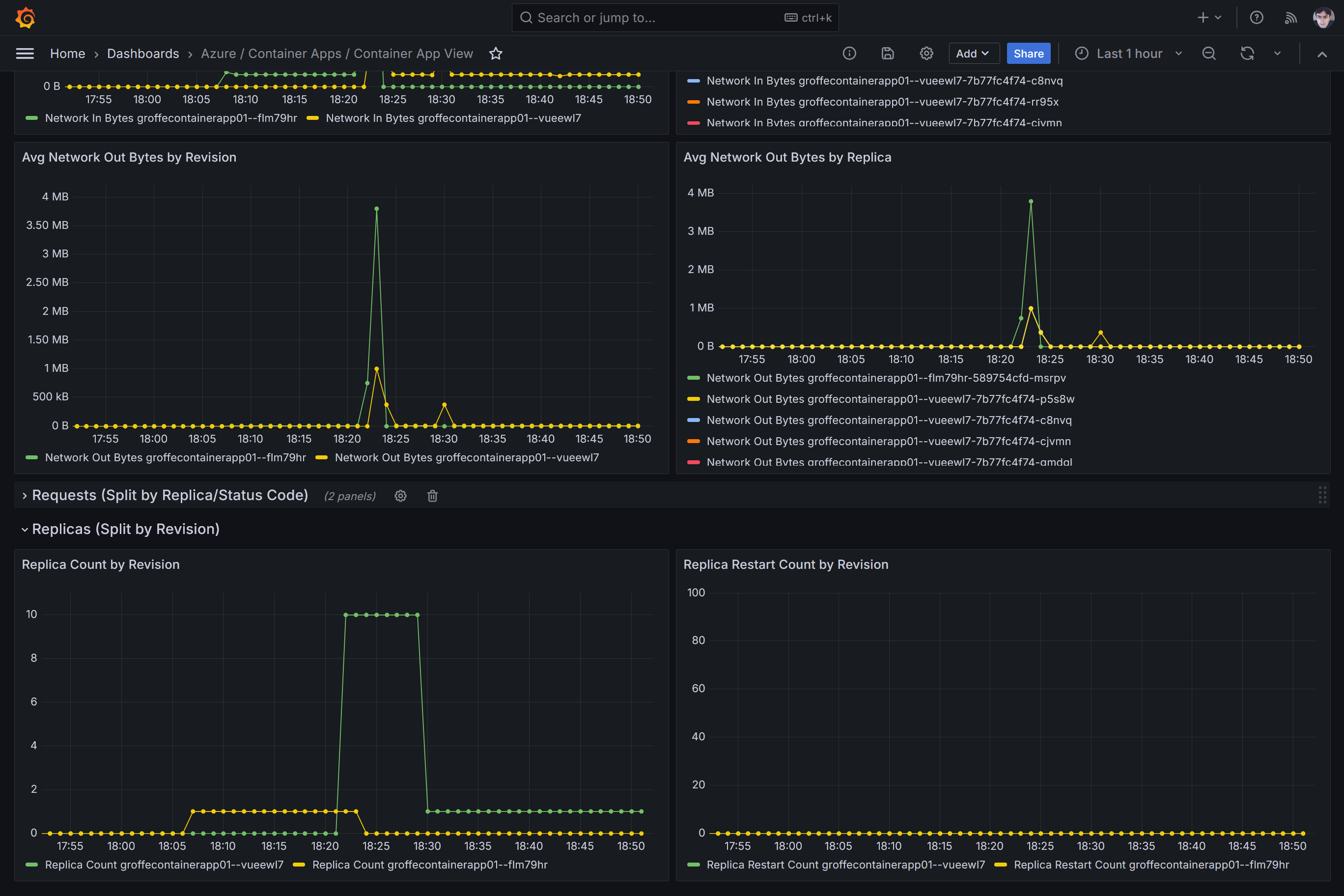
E ainda o número de réplicas ao longo tempo (útil no entendimento do que leva a uma aplicação a escalar), além de eventuais restarts:

