Grafana + Observabilidade de APIs no Azure: conhecendo o dashboard para o API Management
Em um post anterior aqui no blog abordei o uso do Grafana no monitoramento de recursos do Azure, discutindo possibilidades de sua integração com diferentes recursos em nuvem (seja via Azure Managed Grafana ou, mesmo, a partir de uma instância do Grafana fora da própria nuvem Microsoft). Caso não tenha acessado este conteúdo anteriormente (ou até pretenda revê-lo), recomendo que acesse o link a seguir:

Neste novo artigo dou continuidade a esta série sobre a utilização do Grafana em implementações de observabilidade no Azure, cobrindo desta vez o dashboard para monitoramento do API Management (APIM). Esse recurso pode ser adicionado gratuitamente a uma instância do Grafana e está disponível no endereço:


No vídeo a seguir podemos observar as diferentes visões oferecidas por este dashboard. Para acessar esse conteúdo no YouTube clique neste link:
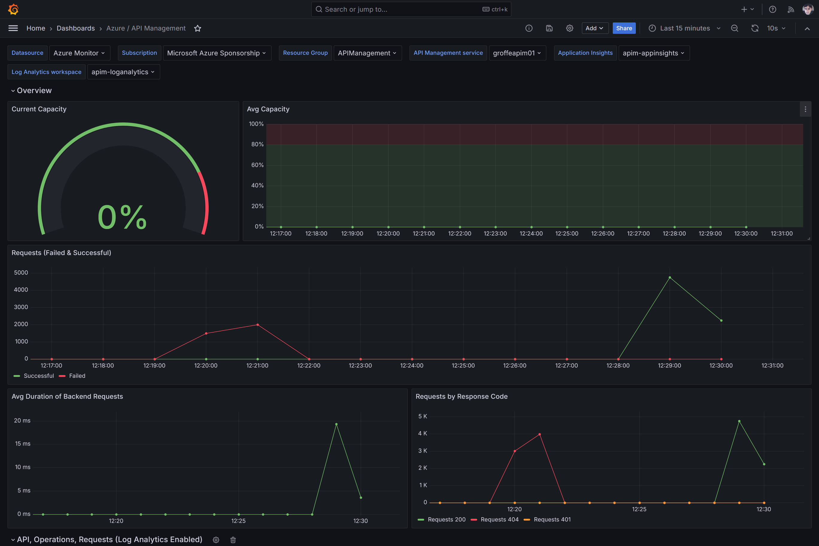
Com este dashboard precisamos selecionar:
- O Resource Group e o nome da instância do APIM a serem monitorados;
- O recurso do Application Insights associado à instância do APIM, bem como o workspace correspondente do Log Analytics.

Teremos informações como quantidades de requisições com sucesso ou falha ao longo do tempo:

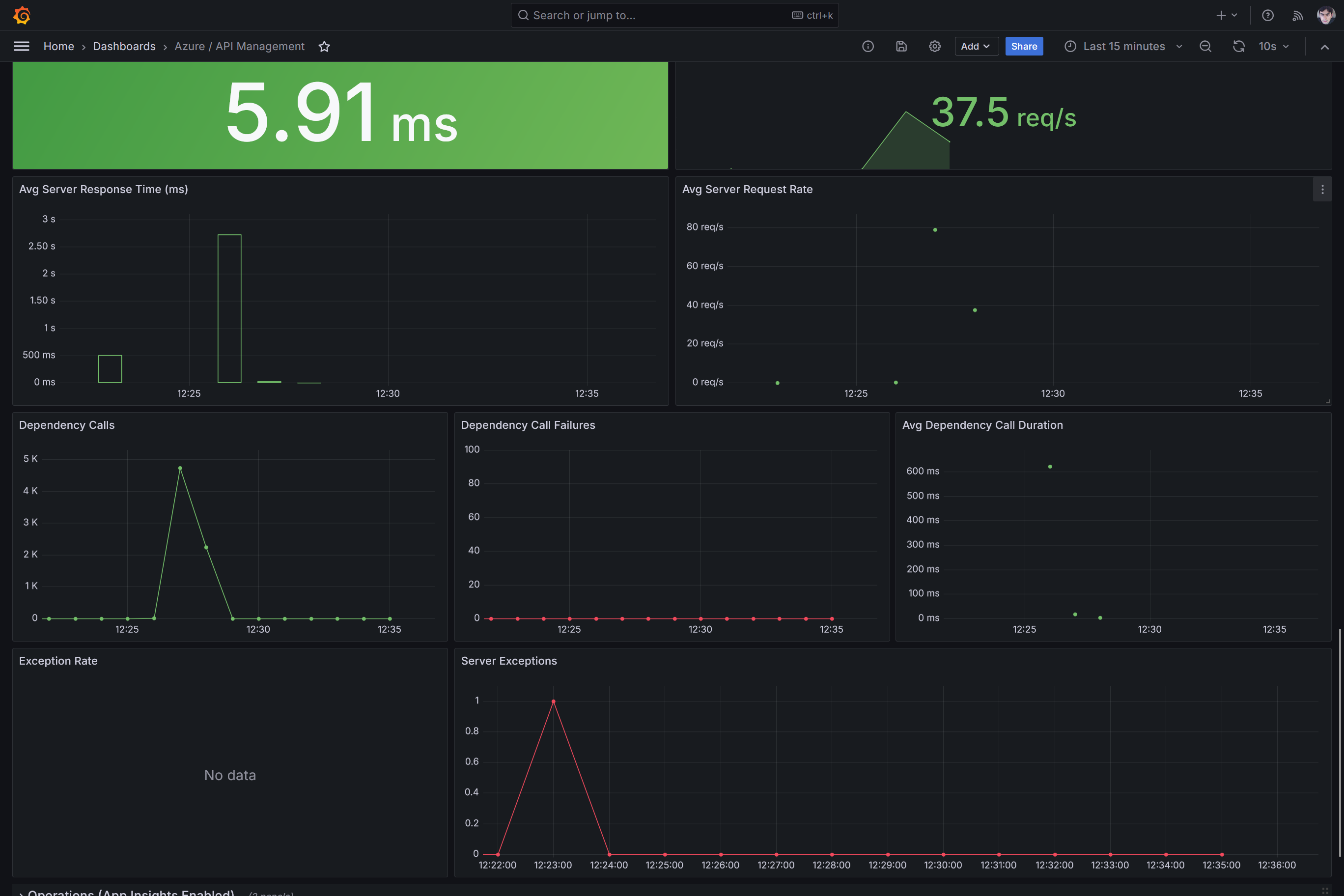
E resumos com métricas indicando o volume de requisições processadas, apenas para mencionar algumas das capacidades oferecidas. Recomendo fortemente que você assista ao vídeo indicado acima, para um maior detalhamento das funcionalidades que integram este dashboard:

